企業能源管控平臺
系統簡介:
功能:
安科瑞企業能源管控平臺采用自動化、信息化技術和集中管理模式,對企業的生產、輸配和消耗環節實行集中扁平化的動態監控和數據化管理,監測企業電、水、燃氣、蒸汽及壓縮空氣等各類能源的消耗情況,通過數據分析、挖掘和趨勢分析,幫助企業針對各種能源需求及用能情況、能源質量、產品能源單耗、各工序能耗、重大能耗設備的能源利用情況等進行能耗統計、同環比分析、能源成本分析、用能預測、碳排分析,為企業加強能源管理,提高能源利用效率、挖掘節能潛力、節能評估提供基礎數據和支持。
應用場所:
鋼鐵、石化、冶金、有色金屬、采礦、醫藥、水泥、煤炭、物流、鐵路、航空工業、木材、化學原料以及機電設備、電器產品、工器具制造等。
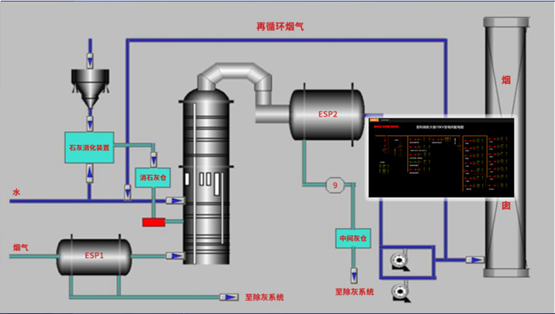
系統結構:
系統功能:
可視化展示
展示企業各類能耗總量、折標值、能源成本、能源消耗趨勢、分項能耗占比、區域能源消耗對比,以及當前天氣情況、污染情況,并三維展示企業重要工藝或工段的能源消耗動態。
實時監控
對企業各點位的能源使用、報警等情況進行實時的監控。以便企業用戶能夠實時的監測各個點位的運作情況,同時能更快速的掌握點位的報警。
變壓器監控
展示各電壓器的負載情況,從而可以為變壓器配備情況進行科學合理的規劃。通過各種運行參數狀態下用電效能的對比分析,找出較佳運行模式。根據較佳運行模式調整負載,從而降低用電單耗,使電能損失降低。
用能統計
從能源使用種類、監測區域、生產工藝/工段時間、分項等維度,采用曲線、餅圖、直方圖、累積圖、數字表等方式對企業用能統計、同比、環比分析、實績分析,折標對比、單位產品能耗、單位產值能耗統計,找出能源使用過程中的漏洞和不合理地方,從而調整能源分配策略,減少能源使用過程中的浪費。
產品/產值單耗
與企業MES系統對接,通過產品產量以及系統采集的能耗數據,在產品單耗中生成產品單耗趨勢圖,并進行同比和環比分析。以便企業能夠根據產品單耗情況來調整生產工藝,從而降低能耗。
績效分析
對各類能源使用、消耗、轉換,按班組、區域、產線、工段等進行日、周、月、年、指定時段績效統計按照能源計劃或定額制定的績效指標進行KPI比較考核,幫助企業了解內部能效水平和節能潛力。
能耗預測
過對企業生產工藝、生產設備等的能耗使用情況進行分析,建立能耗計算模型,根據人工智能算法對數據和模型進行修正,對未來企業能耗趨勢進行預測分析,為節能提供有效的決策依據。
運行監測
系統對區域、工段、設備能源消耗進行數據采集,監測重點設備及工藝運行狀態,如溫度、濕度、流量、壓力、速度等,并支持變配電系統一次運行監視。可直接從動態監測平面圖快速瀏覽到所管理的能耗數據,支持按能源種類、車間、工段、時間等維度查詢相關能源用量。
分析報告
以年、月、日對企業的能源利用情況、線路損耗情況、設備運行情況、運維情況等進行全面的統計分析,讓用戶全面了解系統的運行情況,并為用戶提供數據基礎,方便用戶發現設備異常,從而找出改善點,以及針對用能情況挖掘節能潛力。
移動端支持
APP支持Android、iOS操作系統,方便用戶按能源分類、區域、車間、工序、班組、設備等不同維度掌握企業能源消耗、效率分析、同環比分析、能耗折標、用能預測、運行監視、異常報警等。




掃一掃添加微信